Designing the next generation of aerospace products

Summary

My Work

I worked on a range of aviation products used by airlines worldwide. The work spanned AI-enabled workflows, operational simulations, flight control and monitoring systems for unmanned aircraft, and airline-integrated collaboration tools. These systems support complex, safety-critical workflows and require clarity, consistency, and trust across highly technical domains and large, interconnected product portfolios.

My Role

As a Senior Product Designer, I led end-to-end UX across multiple products and initiatives, from early discovery through to production. I partnered closely with product managers, system architects, and engineering teams to shape product direction, define interaction models, and ensure design decisions balanced usability, technical feasibility, and long-term strategy.

My Impact

This work supported aviation platforms used by airlines worldwide, helping operators navigate complex, data-intensive workflows with greater clarity and confidence. By focusing on usability, consistency, and trust, I reduced friction between integrated products and technologies while enabling fast, reliable decision-making in real-world aviation environments.

I worked closely with Aryk for five years in his role as Senior Product Designer on our innovation team. We began by developing an Al ecosystem that would enable our organization to build more cohesive solutions... Aryk led the end-to-end UX design for these Al-native platforms. I highly recommend Aryk for senior UX/product design roles, particularly in organizations that are developing Al-native solutions.
— Sarah Hogan, Technical Product Manager

Selected Projects

Stratosphere: Smarter data through the power of AI

SUMMARY

Stratosphere is an AI-enabled digital twin designed to support real-time airline operational decision-making. The product combines a live, interactive flight map with data-rich operational dashboards and a conversational AI assistant, giving operators a unified view of aircraft movement, airspace conditions, weather impacts, and system alerts. Together, these elements help users maintain situational awareness across complex, fast-changing environments.

The conversational assistant acts as an intelligent control layer, allowing users to ask natural-language questions, surface impacted flights or airspace, and run operational simulations directly within the interface. By pairing AI-driven insight with continuous spatial context, Stratosphere enables operators to assess disruption risk, explore scenarios, and make faster, more informed decisions; bridging real-time data, predictive analysis, and human judgment in modern airline operations.

Problem & Context

Airline operations are highly dynamic, time-critical environments where delays in communication and action can carry significant financial and operational cost, often compounding by the minute. Many existing tools are built on aging technology, with limited integration, automation, or real-time intelligence, forcing users to piece together information across multiple systems. As a result, operators are under constant pressure to assess evolving situations quickly and act with confidence, yet lack tools that meaningfully accelerate decision-making or support “what-if” exploration at operational scale.

Role & Focus

  • Led end-to-end UX design from early concept through high-fidelity prototyping and customer delivery.

  • Defined interface and interaction models for real-time operational monitoring, simulation workflows, and conversational AI features.

  • Partnered closely with product managers, engineers, and aviation domain experts to align design decisions with real-world operational constraints.

  • Focused on reducing cognitive load in data-dense, time-sensitive environments by prioritizing clarity, hierarchy, and actionable insight.

  • Contributed to cross-product UX consistency by applying shared patterns, components, and design standards across the platform.

Impact & Value

This work supported airline operations teams in navigating complex, data-intensive environments with greater clarity and confidence. By unifying real-time visualization, AI-assisted insight, and operational workflows into a single experience, the platform reduced friction between tools and helped teams assess risk, explore scenarios, and act more quickly under pressure.

The result was a more coherent and scalable operational experience that supported faster decision-making, improved situational awareness, and better alignment between human judgment and automated systems in real-world airline operations.

An integrated, AI-assisted version of the Airport Status dashboard I designed is now in production at India’s largest airline.

OASIS: An unmanned, AI-powered drone

SUMMARY

It was an honor to design the flight controls and monitoring application for an in-development autonomous cargo drone intended to operate within commercial airspace and active airport environments. The design supported flight planning, flight monitoring, and ground operations across a proprietary, multi-screen setup (pictured) that combined geospatial, procedural, and situational awareness information.

This work required delivering a successful, award-winning design while balancing automation and human oversight within strict hardware constraints, emerging technology, and limited research access.

Problem & Context

Designing software for autonomous aircraft introduces unique challenges, particularly when operating alongside commercial aviation within shared airspace and active airport infrastructure. Decisions must account for safety, regulatory compliance, and coordination with existing, often outdated, operational systems. The unique hardware configuration required designs that worked across extreme aspect ratios and demanded careful consideration of multi-screen interaction and cohesion.

Compounding this complexity, strict confidentiality constraints limited traditional research and testing, while still requiring high confidence in system behavior, usability, and operator understanding.

Role & Focus

  • Led UX design for mission planning and ground operation interfaces across a proprietary, multi-screen hardware environment.

  • Designed interface and interaction models that supported human oversight of AI-driven flight behavior and autonomous decision-making.

  • Partnered closely with engineering, systems, and aviation experts to validate workflows in the absence of traditional user testing.

  • Developed solutions that balanced automation with transparency, helping operators understand system state, intent, and constraints.

  • Adapted research and validation approaches to meet security and confidentiality requirements without sacrificing design rigor.

Impact & Value

This work established a foundation for autonomous, unmanned operations within commercial aviation environments. By prioritizing clarity, system feedback, and alignment with real-world operational constraints, the design supported safer human oversight of autonomous behavior and reduced ambiguity across complex, multi-screen workflows.

While the project was ultimately shelved, the intellectual property and design foundations developed through this work continue to inform related efforts. The unique constraints of the program, including extreme screen configurations, emerging autonomous technology, and restricted research conditions, provided valuable experience designing for novel hardware, complex systems, and nontraditional validation environments.

For this design, I was given the Meritorious Invention Award from Jeppesen leadership.

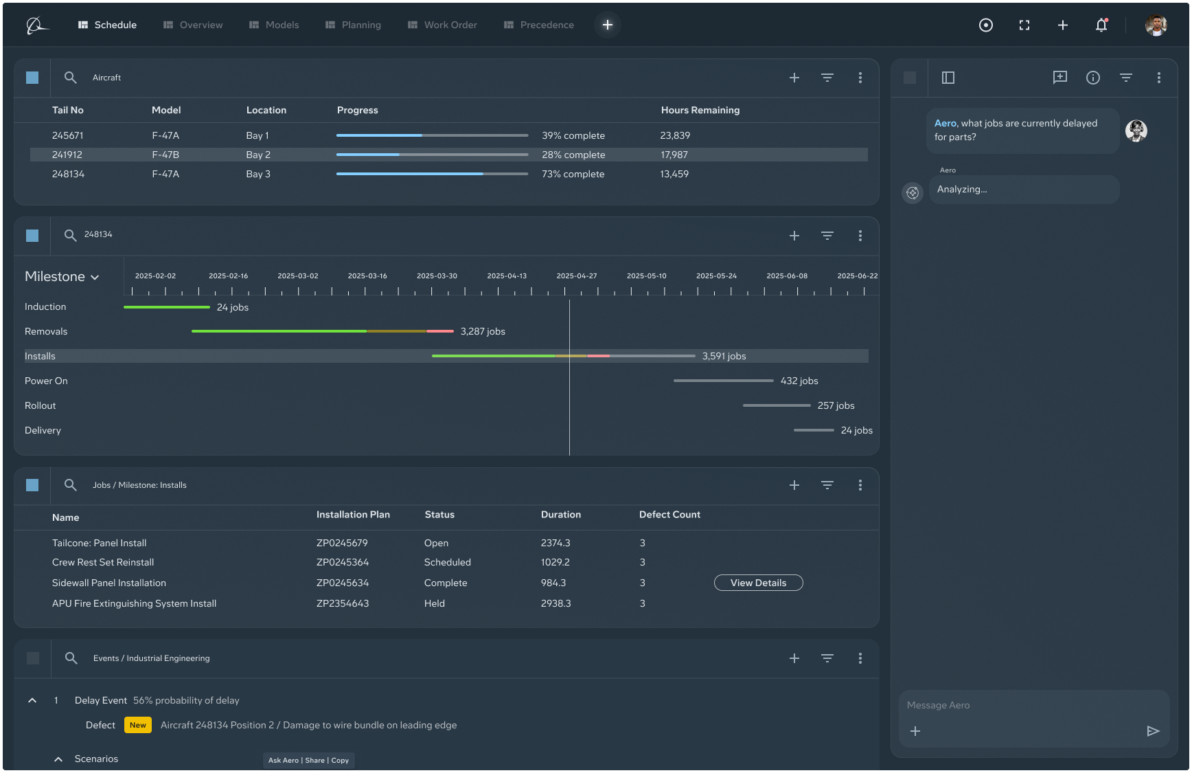
Aero: A prototype for the next generation of aviation solutions

SUMMARY

This project explored a next-generation framework for aviation software built around modularity, integration, and user-defined workflows. The concept reimagined traditional aviation applications as a fully customizable system of connected panels, allowing operators to create multiple layouts while maintaining shared data context across views.

Each panel could be linked to others, ensuring that interactions, filters, and selections updated in real time throughout the interface. Users could save and switch between layouts, enabling them to adapt the system to different operational roles, tasks, or phases of work without losing continuity or situational awareness.

By focusing on customization, synchronized state, and flexible layout management, the prototype demonstrated how future aviation platforms could move beyond monolithic, siloed tools toward a cohesive, adaptable experience.

Problem & Context

Aviation operations rely on a fragmented ecosystem of tools, each optimized for a narrow task but rarely designed to work together. Operators are forced to juggle multiple applications, reconcile conflicting data, and manually connect insights across systems, slowing decision-making in time-sensitive environments.

This project explored a next-generation model for aviation software: a fully integrated, modular interface where data, context, and interactions remain synchronized across views. The challenge was to design a system flexible enough to support diverse roles and workflows at scale.

Role & Focus

  • Collaborated as one of four designers on a forward-looking prototype that reimagined how aviation applications could be composed, customized, and connected.

  • Focused on interaction models for modular, linked panels that update in unison, allowing users to create personalized layouts without losing shared context.

Impact & Value

This work supported airline operations teams in navigating complex, data-intensive environments with greater clarity and confidence. By unifying real-time visualization, AI-assisted insight, and operational workflows into a single experience, the platform reduced friction between tools and helped teams assess risk, explore scenarios, and act more quickly under pressure.

The result was a more coherent and scalable operational experience that supported faster decision-making, improved situational awareness, and better alignment between human judgment and automated systems in real-world airline operations.